You can start and manage the rebalancing process of the Kafka cluster using the
Rebalance Wizard.
You can use the Rebalance Wizard, located beside the
Dashboard, used to trigger the rebalancing process of the
Kafka cluster. You must have Admin-level permission to use the Rebalance
Wizard.
To restore the default settings, you can use Reset in the
Rebalance Wizard, and go back to the Dashboard using the
Dashboard link.
Click Rebalance Wizard on the
Dashboard.
Configure the Rebalance Setup to determine how the
rebalance request is executed.
The configurations can be used to customize the rebalancing process based on
your requirements. If the configurations are not changed and the fields are
empty, Cruise Control completes the rebalancing process with the default
settings. The rebalance setup and goal list is based on the configuration in
Cloudera Manager.
Click Next to generate the proposal.
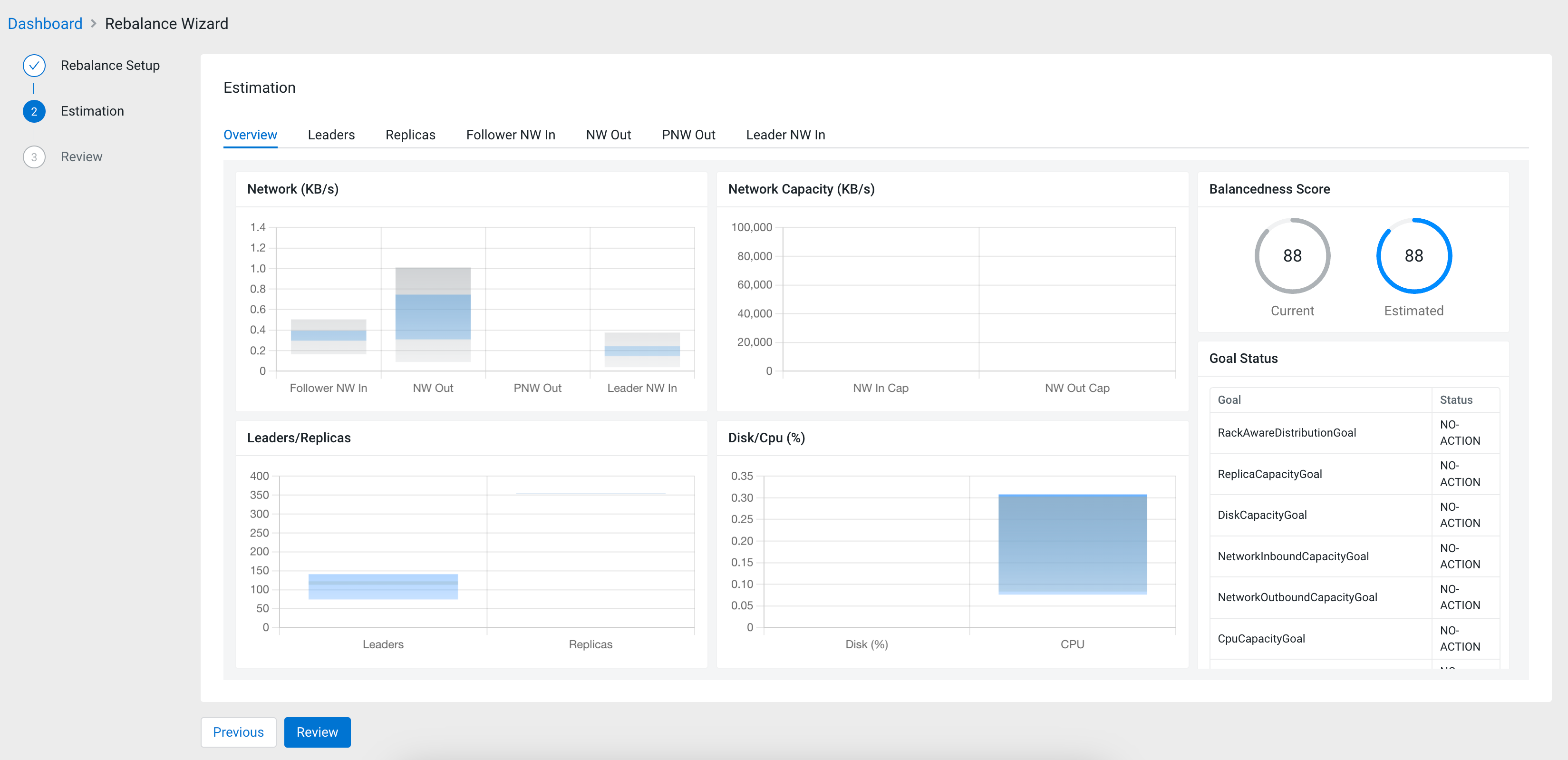
Review the Estimation of the rebalancing proposal.
The Overview tab contains diagrams about the Network,
Network Capacity, Leaders and Replicas ratio and Disk CPU. The
Balancedness Score shows how efficiently the resources
are balanced by comparing the current state and the estimated state that was
configured during the Rebalance Setup. You can also review
the list of goals and the set actions that should be triggered when the specific
goal is violated under Goal Status. The
Movements table gives you an overview of the estimated
movement to achieve the ideal rebalancement.
The Leaders, Replicas,
Follower NW in, NW Out,
PNW Out and Leader NW in tabs
compare the current state and the estimated state after applying the new
rebalancing configured in the Rebalance Setup. On each
tab, the Details table shows the raw data that is
visualized on the bar chart.
As the goal of the Estimation step is to
review and assess the result of the rebalancing process, the configurations can
be set again at the Rebalance Setup by clicking
Previous.
Click Review if the estimation overview showed the
desired results.
The Review shows the specified configurations as the list
of goals for the rebalance request. At this step, you still have the opportunity
to change the rebalancing setup.
Click Rebalance to start the rebalancing process if the
configurations are correct.
Click Rebalance again to confirm the rebalancing
process.
The rebalancing process is triggered based on the configurations provided. You are
redirected to the Cruise Control Dashboard. The execution of the
rebalancing process can be stopped anytime using the Stop button
on the Execution tile, if you have Admin level permissions.